CORE Innovation Centre Showcases Advanced Digital Solutions for Smarter and More Sustainable Industrial Operations

CORE Innovation Centre Showcases Advanced Digital Solutions for Smarter and More Sustainable Industrial Operations

Konstantina Tsioli, Eleni Natsi, Dimitris Politikos, Konstantinos Plessas

Calculating...

Scalable & Cross-Sector Ready

 
 

CORE Innovation Centre (CORE IC) is transforming industrial operations with advanced digital solutions that make them smarter, safer, and more sustainable. Designed for complex, asset-intensive industries such as mining, CORE IC’s scalable digital platforms enable companies to transition from reactive to proactive operations, enhancing visibility, control, and long-term decision-making.

At the heart of this innovation is a suite of mature, field-validated tools that integrate Industrial Internet of Things (IIoT) connectivity, machine learning, and advanced analytics. Although developed and demonstrated within the MASTERMINE project, the solutions were designed from the outset with scalability and cross-sector applicability in mind.

During a recent consortium review meeting in Seville, CORE IC showcased the operational progress and real-world deployments of its technologies across multiple pilot sites. These solutions - ranging from COREbeat, a predictive maintenance platform, to intelligent energy and methane monitoring systems, battery health analytics, and a unified middleware platform - form a comprehensive digital ecosystem. Together, they provide real-time insights and predictive capabilities, enabling operators to monitor and optimize processes while improving efficiency, resilience, and environmental performance.

 
 

COREbeat in Mining: Real-World Deployments and Impact

One of the most mature technologies developed by the CORE Innovation Group - and continuously enhanced through real-world pilot projects led by CORE IC within European initiatives such as MASTERMINE - is COREbeat, an advanced predictive maintenance solution designed to monitor the health and performance of critical industrial equipment in real time.

CORE IC has implemented COREbeat across several mining environments within the MASTERMINE project, including TERNA MAG in Greece, THARSIS in Spain, and the Sibanye-Stillwater DigiMine replication site in South Africa.

At Tharsis Mining, COREbeat monitored critical equipment and detected anomalies early that were successfully addressed and permanently resolved in collaboration with the operational team before they could spiral out of control. This deployment clearly demonstrated how continuous monitoring and data-driven diagnostics can reduce unexpected failures and improve equipment reliability.

The solution has also been deployed at TERNA MAG, where it monitors ventilation systems and dewatering pumps operating in underground conditions. In such environments, early detection of abnormal behavior is essential to maintain operational continuity. By establishing structured operational baselines and continuously analyzing equipment performance, the system helps reduce the risk of unplanned downtime and supports cost-efficient maintenance strategies.

Building on these successful deployments, further validation at the Sibanye-Stillwater DigiMine replication site in South Africa demonstrated the scalability and adaptability of COREbeat across diverse mining infrastructures, reinforcing its potential for broader industrial adoption.

Intelligent Energy and Methane Monitoring

Beyond equipment monitoring, CORE IC has developed advanced data-driven environmental and energy management solutions.

At TERNA MAG, energy monitoring and forecasting capabilities have been implemented on a dewatering pump and a ventilation fan. Machine learning models provide short- and mid-term load predictions, correlating energy demand with rainfall and excavation phases. The system supports planning decisions such as pump reallocation and excavation scheduling, contributing towards significant energy savings.

Comparison between measured and model-predicted energy load at the Power Supply–568 station (upper panel) and the FAN-592 station (lower panel).

A complementary environmental monitoring capability has been implemented at the Jastrzębska Spółka Węglowa S.A. (JSW) mine, where CORE IC developed a methane emissions forecasting model capable of delivering one-day-ahead CH₄ predictions.

Methane monitoring is a critical safety and environmental requirement in underground mining. The recent commissioning of an intelligent methane drainage system has significantly enhanced the integration of operational data into the predictive model, improving forecasting accuracy and strengthening both safety monitoring and environmental management.

Comparison between observed and model-predicted methane flow rate.

Battery Health Monitoring for Electrified Mining Equipment

As mining operations increasingly transition toward electrified machinery, maintaining the reliability and performance of battery systems becomes a key operational priority.

At Tapojärvi Oy, CORE IC has developed a Battery Condition Monitoring and Remaining Useful Life (RUL) prototype designed to support electrified mining equipment.

The system continuously monitors voltage, current, temperature, and load patterns to detect early signs of battery degradation. Using predictive analytics, it estimates the remaining useful life of battery systems, enabling operators to anticipate maintenance needs and optimize battery replacement strategies.

A Unified Middleware Platform: The Digital Backbone for Industrial Data 

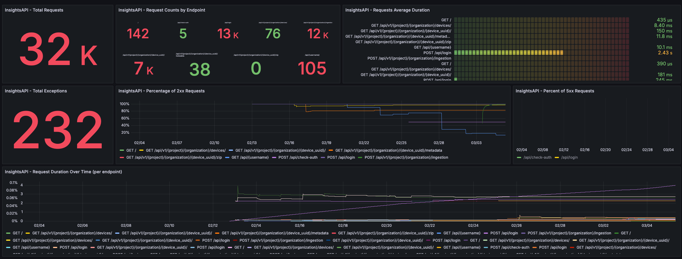
Recognizing the need for a robust and flexible solution to manage complex data ecosystems, CORE IC has developed a unified middleware platform, that handles heterogeneous data flows while enabling secure, interoperable data sharing across diverse sources and demonstration sites.

Such a platform is particularly critical in complex industrial environments like mining, where data originates from a wide range of sensors, machines, and monitoring systems. It simplifies data integration and enables seamless data collection, even in remote or challenging operational conditions.

Monitoring dashboard for comprehensive observability, enabled by the CORE IC middleware platform.

Through monitoring dashboards and advanced analytics tools, operators gain real-time visibility into industrial processes. This enhanced observability supports faster responses times, improved operational awareness, and more effective data-driven decision-making.

 

For more information about the CORE Innovation Centre’s R&D activities and cutting-edge Industry 4.0 solutions, you can visit our dedicated page

 
 
Previous
Previous

Where ideas bloom: Inside our newly renovated offices!

Next
Next

CORE Innovation Group at the AI & the Smart Factory Conference