Gradient arrow from yellow to orange pointing right with a yellow bar below.

Predict Failure.

Prevent Downtime.

An end-to-end predictive maintenance platform powered by IoT, Edge Computing, and AI.

Real Stories, Real Impact.

Trusted by organisations that can't afford failure.


“Thanks to COREbeat’s early warning, we avoided a major shutdown and additional costs. It’s a true example of how data and collaboration extend equipment life and safeguard operations.”

Tamara Martínez-Santos Manjavacas
R&D Engineer
Tharsis Mining

“COREbeat detected a blower anomaly that could have caused serious disruption to our wastewater treatment process. Early detection prevented downtime and protected critical infrastructure.”

Nikolaos Tsalas
Research Associate
EYDAP

“COREbeat’s predictive alerts helped us prevent unexpected downtime and production losses.It detected a hidden motor belt issue that standard maintenance had missed.”

Antonios Souvatzis
Maintenance Manager
EP.AL.ME. (Metlen Group)

“COREbeat allowed us to act before a major breakdown occurred. Early warnings on our gangsaws helped us plan maintenance in time and avoid costly interruptions.”

Matteo Moioli
Operations Manager
Marini Marmi


EYDAP
Sibanye
Terna
Vitex
Viopol
Eviny
Esamur
Metlen
Tharsis
Halcor
Marini
Maxi
Calpak

Downtime doesn’t just stop machines, it stops progress.

A computer monitor displaying a dashboard with data and charts in a dark setting.

When a critical asset fails, production halts, costs rise, and efficiency drops. Most maintenance remains reactive, leaving operators blind to what’s coming next.

COREbeat changes that, transforming maintenance from an afterthought into a strategic advantage.

Plan your maintenance and lower your operational costs by at least 30%. 


15–25%

reduction in failures


10–15%

lower maintenance costs


5–10%

improvement in reliability


10–20%

increase in uptime

Turning Machine Data into action.

From the shop floor to the cloud, COREbeat turns real-time data into predictive insights, identifying early signs of equipment failure before they impact operations.

beatBox Edge
Devices

Installed at critical machine points, the IP68-rated beatBox measures vibration, temperature, and operational data from surrounding equipment.

With built-in edge computing, it performs real-time analysis directly on site, ensuring instant and reliable responses.

A white electronic device with orange text that reads 'core beat' and a black antenna on top.

AI & Cloud
Intelligence

Our custom AI algorithms continuously learn the “beat” of each machine, detecting subtle behavioral shifts that signal potential faults.

Data is securely stored and processed in the cloud, turning multiple complex signals into reliable predictions.

The image features a dark background with neon purple and blue glowing edges. The center displays the text 'core AI' in a bold, modern font.
An iMac desktop computer with a blue and beige abstract wallpaper. The desktop has weather and calendar widgets on the left, and several folders named Documents, Images, PDF Documents, Movies, Screenshots, and a folder called New Folder With Items 2 on the right. The dock at the bottom contains various app icons.
Dashboard interface showing machine status and health metrics for a mill, including warnings for critical issues, scheduled maintenance, and asset analytics with graphs.
Mobile app screen displaying machine health data with warnings, alerts, and metrics for a machine labeled 'Mill-3'.

Web & Mobile
Dashboards

Intuitive monitoring software gives operators a clear, actionable overview of equipment status.

Through interactive dashboards on web and mobile, users can visualise results, receive alerts, produce reports, and monitor the timeline of each machine, acting before a failure occurs.

Powered by CORE AI

Talk to your machine

Ask the AI Agent for maintenance suggestions, performance insights, or scheduling advice directly through an interactive assistant.

I got an alert that there was a warning on my machine, coming from the beatbox located on the bearing housing.
This typically indicates:
2nd Harmonic Increase: Strong possibility of misalignment between the motor, reducer, or driven machine. Could also suggest general mechanical looseness (e.g., base bolts, housing).
3rd Harmonic Increase: Often points to mechanical looseness, particularly between the bearing and its shaft.
What should I do next?
Recommended Immediate Actions:
1. Inspect for Looseness: Physically check the bearing mounting, reducer mounting, and foundation for any looseness.
2. Verify Alignment: Schedule an alignment check for the machine train (motor-reducer-driven component).
3. Check Lubrication: Confirm adequate and correct lubrication for the bearing and reducer.
4. Note Operating Changes: Have there been any recent changes to the machine’s operation (load, speed)?

Your Partner for Operational Excellence

More than maintenance, operational intelligence in motion. COREbeat empowers industries to see, understand, and act faster.

Powered by CORE AI

Screens of Siemens SIMATIC HMI interfaces for controlling and monitoring industrial equipment, including filling pumps, tanks, valves, and motors, with status indicators, input fields, and control buttons.

PLC Integration
Connect seamlessly with your existing control systems.

Dashboard displaying key performance indicators (KPIs) including overall equipment effectiveness, availability, performance, and quality percentages, production line uptime, downtime analysis, recipe breakdown, production cycles, and units produced across different dates with various charts and graphs.

Production Monitoring
Track OEE, energy use, and performance in real time.

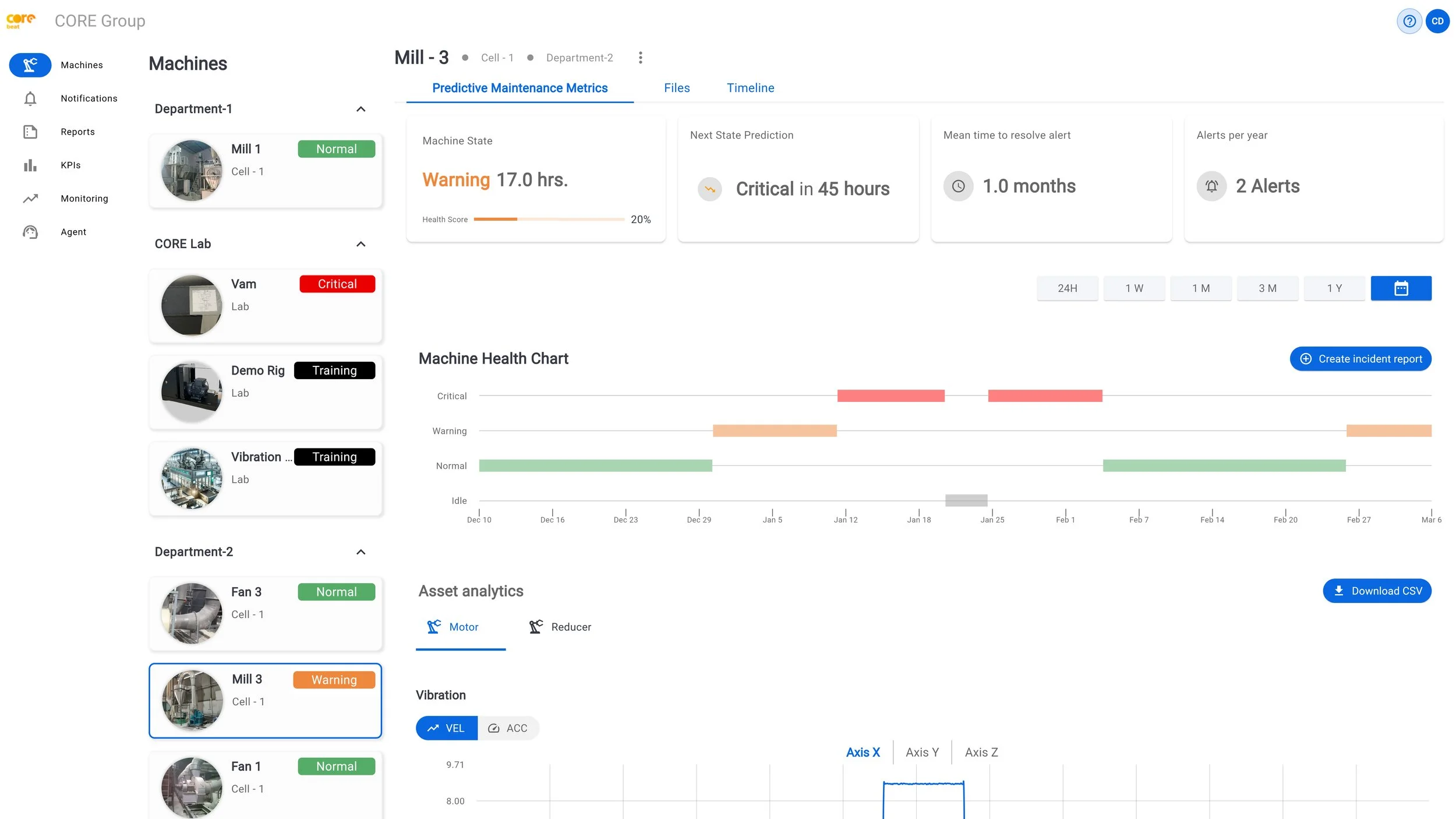
Dashboard of a machine monitoring system showing various machine statuses, health metrics, and predictive maintenance data, with sections for different departments and recent alerts.

Predictive Maintenance
Monitor machine health and predict the next state with real-time health scores and alarms.

Test report titled 'Non-Normal Operation Incident Report' by CORE Group with analysis of peak frequencies and energy ratios, including tables and FFT graphs comparing baseline and incident data.

Incident Reports
AI-generated summaries explain root causes and trends.

Get started in only 2 hours

News